Health - Server Health
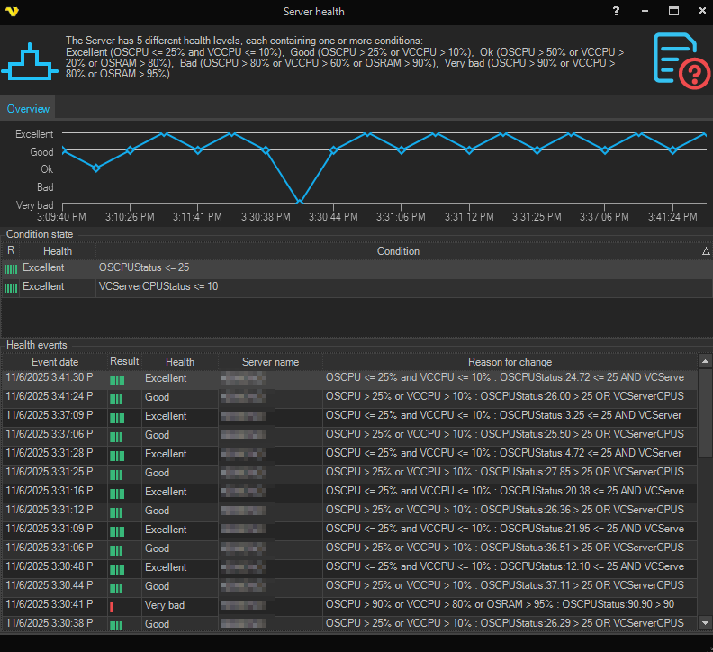
In the main menu Server > Health > Server health dialog, a diagram of the last changes in the Server health level is displayed, as well as the conditions of the current health level and a list of previous levels from the event log.
Health > [current Server health level]

Server health levels*
*default health settings for version 10.0.2
Abbreviations:
- OSCPU - Total CPU consumption (%)
- VCCPU - CPU consumption by VisualCron Server (%)
- OSRAM - System memory in use (%)
| Level | Name | Conditions |
|---|---|---|
| Excellent | OSCPU <= 25% and VCCPU <= 10% | |
| Good | OSCPU > 25% or VCCPU > 10% | |
| OK | OSCPU > 50% or VCCPU > 20% or OSRAM > 80% | |
| Bad | OSCPU > 80% or VCCPU > 60% or OSRAM > 90% | |
| Very Bad | OSCPU > 90% or VCCPU > 80% or OSRAM > 95% |